高校信息化建设迅猛发展,给运维工作带来新的挑战,传统依赖人工进行数据库运维的方式弊端凸显,基于suncitygroup太阳集团数据库运行安全管理平台(OSM),长安大学实现数据库的高效、智能运维,全面保障数据库的运行安全。
一、需求背景
长安大学直属国家教育部,是国家首批“211工程”重点建设大学、国家“985优势学科创新平台”建设高校、国家“双一流”建设高校。当前,学校已建成迎新系统、服务门户、移动门户APP、一网通办、网络自服平台等众多学校信息化管理与服务系统。各系统数据库运行的稳定与否之际关系到全校教职工、学生的工作、学习及日常生活方方面面,一旦发生数据库宕机业务中断,将影响整个学校日常工作的开展,甚至更严重的后果。

图1长安大学
而传统依托于人工进行运行维护的方式不仅存在技能单一的情况,且缺乏运维标准体系,交接过程效率低很容易会出现盲点和安全隐患,已难以满足数据库数量急剧增长的需求,导致长安大学目前在运维过程中诸多问题:
1)伴随学校信息化程度加深,业务系统迅速增长,数据库数量越来越多;
2)人员投入成本大,日常巡检耗时长、效率较低,且需耗费大量精力;
3)数据库运维延续传统的“被动救火式”服务,依靠业务系统可用性、可靠性、业务请求等业务问题驱动,问题诊断效率与质量低;
4)学校业务细分场景多,数据库类型复杂,商业库、国产库、开源库、云库等不同系统数据库之间存在差异,对数据库的关注点各不相同等等;
基于《国家网络安全法》第二十一条规定国家实行网络安全等级保护制度符合等级保护设备和计算安全中资源控制对计算机节点及性能全面进行监控的要求。
综上所述,长安大学亟需建立一套完善的数据库运维管理系统及运维服务,提供应急保障技术支持,协助快速定位问题,对数据库运行安全实现精细化、自动化、一体化管理,提前消除运行安全隐患,降低故障概率,保证业务系统的连续运行和资产完整性。
二、建设方案
针对长安大学对于业务数据库运行维护的需求,suncitygroup太阳集团决定通过数据库运行安全管理平台(OSM)+ 运维云的线上与线下结合的形式,为数据库运行安全保驾护。
方案将日常数据库监控管理纳入标准化,提高整体数据库高可用性。实现自动化的数据库安装部署快速交付,实现数据库自动化监控及深度健康巡检,以及对数据库资产管理、数据库运行监控、智能巡检、日常运维管理等功能的统一管理。简化故障处理的流程和复杂度,让数据库运维人员减少被动性救火工作。
功能方案具体内容
01数据库资产管理
长安大学数据库散、杂、多,且DBA(第三方人员)流动性大。同时,手工报表管理模式容易造成资产信息遗漏,对僵尸库、私建库、旧测试库等无法有效辨别。

图2suncitygroup太阳集团数据库资产管理
通过数据库运行安全管理平台提供的资产分析工具,自动分析统计平台内所有数据库的不同版本、单机、集群等的数量,并以图形化展示,让运维人员直观快速地掌握数据库资产的分类统计,为资产管理工作提供便利。
02数据库全景监控
数据库监控场景下,传统监控系统面临诸多问题:数据库监控项有限,仅关注数据库存活性;且采集方式单一,采集颗粒度粗;缺乏数据库专业内容体系以及面向数据库的关联视图......

图3suncitygroup太阳集团数据库运行安全管理平台
通过数据库运行安全管理平台的数据库监控功能,针对不同业务的数据库类型,实现对数据资产的聚合监控及单一精细化监控,“从数据库可用性、性能、错误、变更、可靠性、数据资源SQL执行生命周期、主机资源”等维度系统展示健康运行状态,实现不同内容板块的告警关联。同时建立“健康度、可用度、繁忙度”运行画像模型,实现数据库主动运维。
03数据库全面巡检
传统模式下,DBA每日需耗费大量精力做上下班巡检和报告整理,工作重复性大,没有统一标准规范,且无法覆盖所有库。

图4suncitygroup太阳集团数据库巡检报告示例
通过OSM全面巡检工具,全面、深度分析主机和数据库运行状态,有效定位系统隐患和资源瓶颈,一键操作即可完成数据库的全面而深度的检查工作。从数据库的可用性、数据库资源、数据库安全、物理备份、主机资源数据库性能、数据库参数以及数据库软件等八个维度实现数据库的巡检分析工作,保证数据库检查的全面、深度和准确性,并提供多种格式的巡检报告。
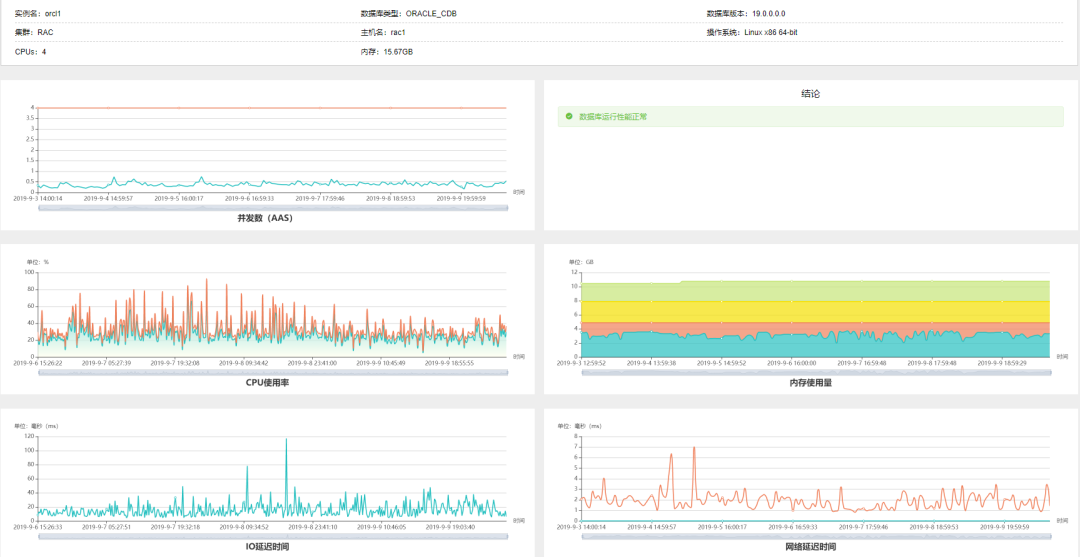
04数据库性能分析
通过数据库运行安全管理平台提供的性能分析工具从数据库的并发数、CPU使用率、内存使用量、IO延迟时间、网络延迟时间5个维度,全面地分析数据库各资源使用情况,并给出数据库性能是否正常结论,让运维人员以最快时间了解到自己关注的数据库对象性能是否良好。

图 5suncitygroup太阳集团数据库性能分析
三、客户收益
1)通过suncitygroup太阳集团数据库运行安全管理平台,长安大学实现了对全校数据库资产的自动发现、统一管理,极大补足了数据库运维环节的短板。
2)通过suncitygroup太阳集团数据库运行安全管理平台的建立,极大的提高了长安大学一线数据库运维人员的运维效率,数据库交付由之前的1-2个工作日提高到现在的30分钟,实现了对整个数据库服务器软硬件的“集中管理、统一运维”,提高了运维效率,保障了业务系统安全稳定运行,实现了数据库统一全生命周期管理。
3)通过suncitygroup太阳集团数据库运行安全管理平台的建立,实现了标准化的安装交付,规避数据库安装部署阶段不规范及参数配置问题而引起上线后的运行风险,增加系统健壮性。
4)通过suncitygroup太阳集团数据库运行安全管理平台聚合全景大屏和单个资产聚焦大屏,对所有数据库对象实现聚合监控和单一对象的详细监控,直观清晰地了解到各数据库对象及其对应的业务系统整体运行情况。
5)满足合规要求,遵循《数据安全法》、《个人信息保护法》及《教育信息化"十三五"规划》等教育行业相关政策条例要求。